PROCEDEU ŞI INSTALAŢIE PENTRU DESCĂRCAREA UNUIGAZ LICHEFIAT, ÎNTRE UN REZERVOR DE ALIMENTARE MOBIL ŞI UN CONTAINER DE DESERVIRE

Prețul nu e vizibil în cazul acestui pachet

Interes:

Atribuire

Informații publicare:

Nr.: RO121443

Data: 30.05.2007

Inventator(i):

MATHEOUD PATRICK [FR]

Aplicant(i):
MESSER FRANCE SA [FR]
Clasificare:
Clasificare internationala (IPC):
F17C5/02; F17C7/02

Clasificare comuna (CPC):
F17C5/02 (EP, US); F17C7/02 (EP, US); F17C2205/0332 (EP, US); F17C2221/013 (EP, US); F17C2223/0153 (EP, US); F17C2225/0153 (EP, US); F17C2227/0107 (EP, US); F17C2227/0135 (EP, US); F17C2227/0302 (EP, US); F17C2227/0337 (EP, US); F17C2227/0379 (EP, US); F17C2250/0443 (EP, US); F17C2260/036 (EP, US)
Informații aplicație:
Nr.: RO20030000814
Data: 03.04.2002
Număr/numere prioritar(e):
FR20010004492 03.04.2001 ; WO2002EP03684 03.04.2002
Brevete asociate:
ATE360176; BG108229; BG65377; CZ20032682; CZ300275; DE60219641; DK1423639; EP1423639; ES2286256; FR2822927; HRP20030799; HU0303957; HU228546; PL202118; PL367234; PT1423639; SI21429; SK12362003; SK287665; US2004148945; US6948323; WO02081963
Descriere:

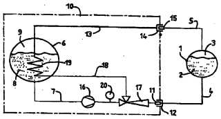
Invenţia se referă la un procedeu ?i la o instalaţie pentru transvazarea unui gaz lichefiat, cum ar fi dioxid de carbon sau oxid de azot, la o temperatură mai mică de 0°C, dintr-un rezervor dealimentare mobil, într-un container de deservire. Procedeul conform invenţiei cuprinde extragereafazei lichide a respectivului gaz din rezervor ?i introducerea prin ejecţia acestuia, la partea inferioară a unui container, prelevarea, în acela?i timp, din spaţiul gol al containerului, a unei părţi din faza gazoasă, pentru condensare, cel puţin parţial, într-un schimbător de căldură, înainte de reintroducerea acestuia la parteainferioară a containerului, prin ejecţie, unde se realizează condensarea, utilizarea căldurii date de respectiva fază gazoasă, într-un schimbător de căldură, pentru vaporizarea unei părţidin faza lichidă, în container, astfel încât să se menţină, în acesta din urmă, o fază gazoasă favorabilă, la un echilibru de presiune-temperatură într-o cisternă, din care se descarcă. Instalaţia conform invenţiei cuprinde o pompă (16) de transfer ?i un ejector (17), care sunt situate în amonte de un racord (11), spaţiul golal unui container (1) fiind echipat cu o conductă (5) de reciclare a fazei gazoase, cu un racord (15) ?i cu ni?te schimbătoare (19) de căldură,care realizează, în tot sau în parte, lichefierea fazei gazoase reciclate de la container (1) ?i reinjectarea, în formă lichidă, în ejector(17), unde orice altă condensare este completă,precum ?i să vaporizeze o parte a fazei lichidede la o cisternă (6), pentru menţinerea fazei gazoase care ocupă spaţiul liber din aceasta.

cover